Skip to content
WGDashboard Docs
Search
Appearance
Menu
Return to top
On this page
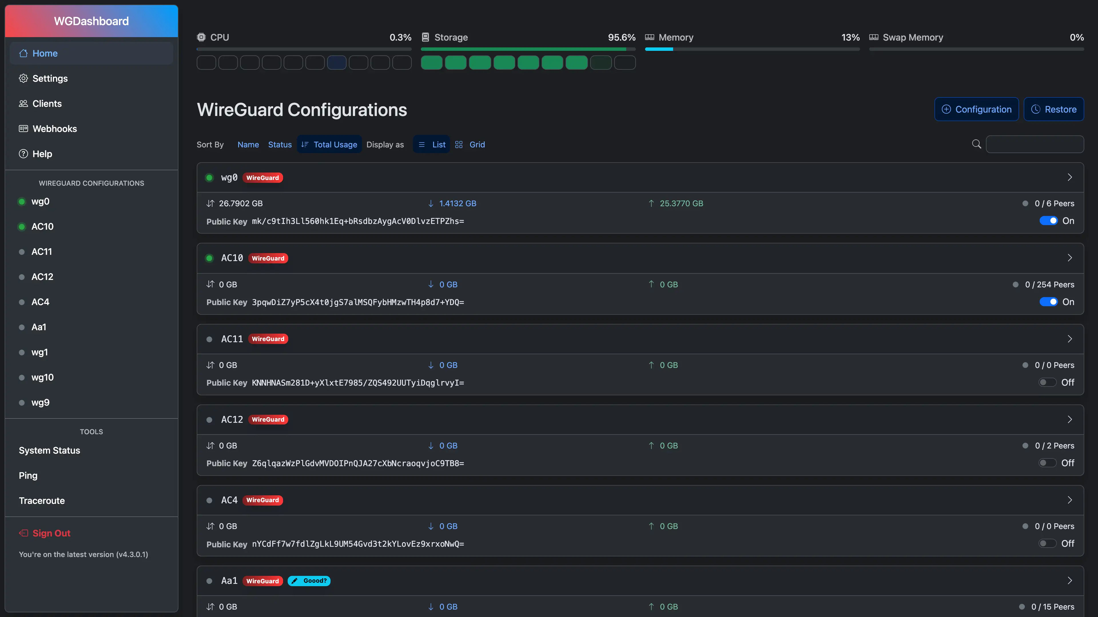
Screenshots